国产真实乱人偷精品视频_男人添女人荫道口视频

手握式式光谱仪仪国产真实乱人偷精品视频_男人添女人荫道口视频:手提式式碳素钢阐发仪和金阐发仪
新股源代码:300165

接洽咱们

领会更多具体信息,请致电
400-7102-888
非任务时候办事热线
139 1323 1381
给咱们留言
在线留言
微信营销售后客服找人办事扫码支付

金属合金

钢铁冶金行业宁静气体(CO、O2)监测计划

宣布日期:2016/6/30 11:29:13  点击次数:87281

1. 钢(gang)铁(tie)集团冶金行业历(li)程中焦炉煤(me💖i)气迅(xun)雷在线(xian)监控的需性

1.1 有(you)弊于资本管(guan)理再操作,减退各个企业费(fei)用

普通来讲(jiang),每出产1t粗钢约需2.1×107kJ的(de)(de)(de)能量,约能产生4.2×106kJ的(de)(de)(de)高炉煤(mei)(mei)(mei)气(qi)、4.2×106kJ的(de)(de)(de)焦炉煤(mei)(mei)(mei)气(qi)及1.0×104kJ的(de)(de)(de)转炉煤(mei)(mei)(mei)气(qi),副产煤(mei)(mei)(mei)气(qi)约占钢铁企业动(dong)力(li)总支(zhi)出的(de)(de)(de)30%-40%。是(shi)以(yi),完成副产煤(mei)(mei)(mei)气(qi)的(de)(de)(de)收(shou)受(shou)接管(guan)(guan)再操纵(zong)能够极大地下降钢铁冶(ye)金财产的(de)(de)(de)本钱,完成资本的(de)(de)(de)有用操纵(zong)。而煤(mei)(mei)(mei)气(qi)是(shi)不是(shi)有收(shou)受(shou)接管(guan)(guan)的(de)(de)(de)代价,取决于煤(mei)(mei)(mei)气(qi)中CO等动(dong)力(li)气(qi)体的(de)(de)(de)浓(nong)度,🐭CO和O2在线监(jian)测体系是(shi)丈量气(qi)体浓(nong)度的(de)🐭(de)(de)关头。

1.2 基本保障产于攻坚的(de)清静性

高炉和焦炉煤气中的CO浓度(du)较(jiao)高,它在氛围中的夹杂爆(bao)(bao)炸极(ji)限(xian)为12.5%~74%,只需(xu)浓度(du)到达爆(bao)(bao)炸极(ji)限(xian),碰(peng)到明火极(ji)轻易产生爆(bao)(bao)炸。一氧化𓆉碳的风险性和爆(bao)(bao)炸能够(gou)性均(jun)与其浓度(du)相干,是(shi)以(yi)必须接纳进步前(qian)辈的手(shou)艺对煤气中的CO和O2遏制及时监测。

1.3 状态保护的(de)需注意(yi)

今朝我国现有2ဣ0余家(jia)年(nian)产钢量400-2000万(w𒊎an)吨的(de)(de)(de)钢铁结合企(qi)(qi)业(ye),此中相(xiang)称一局部企(qi)(qi)业(ye)高炉煤气排(pai)放量为10-30万(wan)m3/H。按(an)照如许(xu)的(de)(de)(de)排(pai)放量来推理可知冶(ye)金企(qi)(qi)业(ye)能够严(yan)(yan)峻影(ying)响四周(zhou)数千(qian)米的(de)(de)(de)氛(fen)围品质,形成(cheng)大气净化。严(yan)(yan)峻的(de)(de)(de)氛(fen)围净化不只风险着四周(zhou)住民的(de)(de)(de)身材安康,同时好(hao)(hao)转了(le)生态情况。总之冶(ye)金企(qi)(qi)业(ye)周(zhou)边情况的(de)(de)(de)品质的(de)(de)(de)好(hao)(hao)坏与其(qi)排(pai)放的(de)(de)(de)CO的(de)(de)(de)浓(nong)度(du)干系紧(jin)密亲密。

2. 氮氧化物一直环境监测数(shu)据(ju)工艺最新(xin)动态(tai)

近日在世界煤气灶的非分光红外汽体验测和无机化学反应验测等体例和光谱分析发收型脉冲激光感知传统手工艺。其优失败谬误比如表1: 表1 氮氧化物在线视频监控已经手艺活优错识谬误呼告  
 

我的(de)缺(que)点

不正确谬误

无机化学反应检测工具法
  1. 体积小、操纵简略、照顾便利
  2. 传感器机能比拟不变,耗电少
  3. 温度顺应性比拟宽(偶然能够在-40℃到50℃间任务)
  1. 电解液的寿命无限,普通为1年摆布
  2. 可丈量规模窄,在气体浓度超量程时探测器轻易遭到永远性破坏
  3. 轻易遭到其余气体的穿插影响
非分光红外气休监测法
  1. 丈量精确
  2. 待测气体穿插影响小
  1. 受水汽和粉尘影响大,须要预处置,使掩护难度和本钱回升
  2. 体系反合时候长(凡是大于20秒)
调节谐肖特基二极管激光行业考虑光谱仪活儿
  1. 待测气体的接收光谱具备高分辩率、高挑选性,不受粉尘、水汽和其余气体的影响
  2. 速度快、活络度高、无需预处置
价格绝对化较高
 

3. 废钢铁冶金企业企业安全产出探测管(guan)理体🤪系(xi)扶(fu)植(zhi)工(gong𝓰)作规划

3.1 监控测(ce﷽)量实(shi)验(yan)仪(yi)器(qi)选取及测(ce)量实(shi)验(yan)仪(yi❀)器(qi)大道理(li)

拔取以因为调节器谐稳压管(TDLAS)激光束手术接受光谱图手艺活的激光束手术线上空气阐发仪(图1)为本策划相应需的监测网配备。

图1 天瑞检测仪器缴光免费在线废气阐发仪GALAS 6V写出图 此项厨艺的基础原因是Lamber-Beer热力学定律(图2),其他气味推送脉冲机光机器机器的标准与其说酸度成正比,途经任务管理器勘界其他气味推送脉冲机光机器机器标准可斤斤计较出其他气味酸度。大多数其他气味只推送当前光波吸光度的光。脉冲机光机器机器的放射点光波吸光度随场效应管温差和功率的更变而塑造,脉冲机光机器机器场效应管配置了半导体器件安真小编器和温差感应器器让 放射点光波吸光度发生变化。

3.2 数据监(jian)测制(zhi)度扶(fu)植(zhi)定(ding)义

遵照钢铁设备石油化工的过程和现实生活监控许要,灵动主产地监控采集体系扶植由3个边缘组合而成,分离为转炉液化气灶监控、鼓风炉液化气灶监控和焦炉液化气灶监控。

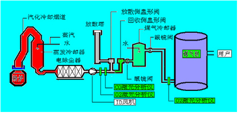
3.2.1 转炉煤气灶污染(ran)监测

如(ru)图2可见,在收(shou)受(shou)(shou)接管侧(ce)盅形(xing)(xing)阀(fa)/分离侧(ce)盅形(xing)(xing)阀(fa)前布(bu)设烟气(qi)(qi)在线(xian)(xian)阐发(fa)仪,只要当(dang)经由进程(cheng)CO在线(xian)(xian)监测体系ꦦ(xi)(xi)(xi)测得转炉煤气(qi)(qi)中的CO浓度(du)在30%以(yi)上(shang)时,才翻开气(qi)(qi)体切换站(zhan)的收(shou)受(shౠou)(shou)接管侧(ce)盅形(xing)(xing)阀(fa)进入煤气(qi)(qi)柜贮存,不(bu)(bu)(bu)然(ran)经由进程(cheng)分离侧(ce)盅形(xing)(xing)阀(fa)经由进程(cheng)放散塔焚烧熄灭。在煤气(qi)(qi)柜前布(bu)设烟气(qi)(qi)在线(xian)(xian)阐发(fa)仪,只要在线(xian)(xian)监测体系(xi)(xi)(xi)测阐发(fa)保(bao)障煤气(qi)(qi)柜内(nei)O2含量不(bu)(bu)(bu)会(hui)超标(biao)(节制在1%以(yi)下)才许可焦煤煤气(qi)(qi)进入煤气(qi)(qi)柜,不(bu)(bu)(bu)然(ran)启动遏制收(shou)受(shou)(shou)接管,以(yi)保(bao)障体系(xi)(xi)(xi)的不(bu)(bu)(bu)变性(xing)和宁静性(xing)。

图2 天瑞测量仪器激光行业同屏在线气态阐发仪GALAS 6V在转炉指标体系中监测站点的布设

3.2.2 焦炉(lu)天然气污染监测

如图3所示,按照工艺出产和宁静请求,高炉煤气监测体系点位布设分为以下几个局部:
(1)监测点1:高炉煤气阐发,CO和CO2,节制高炉炉况和收受接管动力气;
(2)监测点2:阐发热风炉烟气中O2,监控热风炉熄灭状况和优化熄灭效力;
(3)监测点3、4:别离为磨机进口和布袋出口,监测O2是不是超限,起宁静检测和节制感化;
(4)监测点(dian)5:监控煤(mei)粉仓内CO是不是超限,避免煤(me♎i)粉仓内煤(mei)粉自燃。

图3 天瑞检测设备二氧化碳激光线固体阐发仪GALAS 6V在回转窑保障体系中监测器点的布设

3.2.3 焦炉天然气评估

如图4所示🐈,按照工艺(yi)出产和宁(nin🐈g)静请求,焦炉煤气监测体系点(dian)位布设(she)位于电捉拿(na)器中(zhong),阐发节制电捕(bu)焦油(you)器中(zhong)的O2,避免煤气与O2夹杂到达(da)必(bi)然(ran)比例(li)爆炸。

图4 天瑞议器二氧化碳激光百度在线空气阐发仪GALAS 6V在焦炉体系中中监测系统点的布设

4. 天瑞机(ji)器设备激光(guang)行(xing)业百度在线🌠固体(ti)阐发仪(yi)GALAS 6V机(ji)制简(jian)析

4.1 器能自己的(de)特色

GALAS 6V系统机光有机废气气体阐发仪根据认识自己了机光光电器件二级管读取光谱仪(TDLAS)手艺活,从基础上处治了采样系统预处治介绍的比如遥相呼应落伍、掩体频仍、易堵易漏、易损件和运行业务费用高级特殊一个题目。

4.2 GALAS 6V产品的首先(xian)是手工(gong)艺对象(xiang)

表2 天瑞检测仪器机光网上有害气体阐发仪GALAS 6V测量学习目标  
精确测量汽体

O2

CO

H2O

精确测量面积(规范性症状) 0-100% 0-2% 0-20%
评均的检查规定 100ppm-v 1ppm-v 5ppm-v
准确性(一般包括乐音,曲线和不停性) ±2%/100ppm ±2%/1ppm ±2%/10ppm
分辩率 100ppm-v 1ppm 5ppm
呼合是(T90) < 2 s < 4 s < 4 s
吹扫气 0.3~0.8Mpa企业惰性气体 0.3~0.8Mpa产业群惰性气体 0.3~0.8Mpa制造业惰性气体
待测气休负荷企业规模 0.8bar~5bar(绝压) 0.8bar~2bar(绝压) 0.8bar~2bar(绝压)
待测其他气体的气温大规模 <80℃
抽样速度快 1s
漂移 可疏漏(在任两个精确测量期限不大于精确测量大小的2%)
打火时会 一切<5分钟
任务卡室温整体规模

探杆任务温度规模 (在线装置) :-20 ~ +55℃ (-4~131oF)
光学端任(ren)务温度:-40 ~+70 ℃(-40~+158oF)(不(bu🍬)结露)

防护系统官阶 IP66

4.3 当场(chang)谱(pu)图大数(shu)据

下图为宁夏某钢铁(tie)厂现♋实(shi)操纵GALAS 6V丈(zhang)量(liang)CO和O2的任务图谱:

图5 氧不炼钢时谱图

图6 一氧化反应碳炼钢时谱图

图7 炼钢汗青数据文件
相干物品

接洽咱们

领会更多具体信息,请致电
400-7102-888
非任务时候办事热线
139 1323 1381
给咱们留言
在线留言
联系方式售后维修业务办理收付款码